冷库为什么显示E2?冷库制冷设备维护保养
有人问博主冷库为什么显示E2相关情况,通过整理给大家分享一下,希望对您有所帮助。
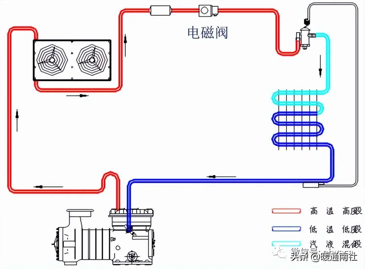
风冷制冷系统的连接:
过滤器:
电磁阀:
示液镜:
压缩机:
冷凝器:空冷冷凝器结构是翅片管式,它将热量散发到周围的空气中-放热。
全封水冷机组:
水冷机组:
壳管式冷凝器:壳管式冷凝器,主要是以水为传热介质-放热。
制冷系统的日常维护工具:
电控箱的故障与分析:
电源指示灯灯不亮:没有电源输入控制箱,相序保护器坏,保险丝坏。
电源故障灯亮:电源输入相序不正确,三相电源缺相,相序保护器坏,相序保护器底座坏。
机组故障灯亮:机组负荷过大,输入压缩机电源缺相,压缩机卡住,热继电器坏。
温控显示E0:传感器使用种类不当,传感器故障,仪器传感器连接不当,传感器值超出所用传感器允许范围。
温控显示E1:与上述相同,属于蒸发器传感器。
温控显示E2:记忆设置数据有错。
压缩机不工作:热继电器保护动作,接触器或线圈故障,高低压力保护动作,温度已达到,压缩机故障。
压缩机失油:缺少制冷剂,压缩机渗漏过大,管路设计不当。
排气压力过高:
危害:压缩机过热、磨损加剧、制冷量下降、功耗增加。
产生原因:
系统中有不凝性气体,冷却水不足或水温过高;
冷凝器积垢太厚(水冷),冷凝器积灰太多(风冷);
制冷剂充注过多。
解决措施:
放空气;增加供水量,降低水温;
清洗冷凝器;取出多余的制冷剂。
吸气压力过低:
危害:压缩机过热、磨损加剧。
产生原因:
膨胀阀开启度过小/滤网堵塞/节流孔冰塞/感温包工质泄漏;
液管堵塞/干燥过滤器堵塞/出液阀或电磁阀未开足;
系统中制冷剂充入量不足;蒸发器霜层太厚。
解决措施:
排除膨胀阀故障;排除堵塞或开足阀门;
添加制冷剂(按规定);正确除霜。
液击(气缸部位有异常声音):
危害:阀片断裂,限位板螺栓松动,连杆、曲轴断裂缸盖垫击穿,阀板损坏。
产生原因:
制冷剂在蒸发器中没有充分蒸发,有制冷剂液体进入气缸;
膨胀阀开启过大;系统内润滑油过多;
制冷剂迁移、电磁阀关闭不严;压缩机带液启动。
解决措施:
检查蒸发器的配置,调整制冷系统的匹配,保证回气过热度或安装气液分离器;
调整膨胀阀的开启度;调整配管,使回油正常并放出多余的润滑油;
调整或更换电磁阀;检查曲轴箱加热器。
排气温度过高:
危害:阀片结碳,活塞、活塞环、气缸磨损。
产生原因:
高压过高、低压过低;吸气过热度过大;
截止阀或系统制冷剂泄露;缸盖垫击穿。
解决措施:
见前面所述;调整系统的回气过热度;
检查泄露点,补充制冷剂;更换缸盖垫。
排气温度过低:
危害:润滑油稀释,不能建立正常的油膜,滑动面磨损甚至抱死。
产生原因:
膨胀阀开启度过大;蒸发器换热面积过小。
系统中制冷剂过多;蒸发器负荷过小或结霜太厚。
解决措施:
调整膨胀阀;改进蒸发器;
排出多余的制冷剂;调整负荷,及时除霜。
压缩机失油:
危害:所有滑动付表面磨损或划伤,连杆上下卡死后折断。
产生原因:
管路设计与安装不当(存油弯、水平管坡度、立管直径过大等…);
制冷剂泄露;压缩机开停机次数过频;负压运行。
解决措施:
调整或改进管路;检查泄露补充制冷剂;
检查原因,降低开停频率;检查原因,防止负压运行。
压缩机无法启动或启动后立即停车:
产生原因:
保险丝烧毁、或接触器未全部吸合;电压过低/过高;压缩机电机故障;
压缩机抱轴或卡死;高压管路上有阀门未打开(排气截止阀、出液阀、或冷却水阀),或冷却水泵、冷凝器风机未启动,造成高压继电器动作而停车;
电磁阀未开启,低压继电器动作而停车;高/低压继电器的设定值不正确,或高压继电器未复位;电机超负荷,过电流继电器动作停机。
干燥过滤器故障与分析:
水份含量超过100PPM会引起:镀铜,生锈,膨胀阀冰堵,产生酸,产生油坭。
主要功能有三项:
1.去除水份;
2.去除酸;
3.去除杂质。
潮气指示器:
观察油是否回到压缩机,判断过滤器是否正常工作。
功能:指示冷媒是否液体,充分过冷?
侦察系统中的水分含量:
兰色:系统干燥;
淡紫色:干燥警报;
深紫色:警报湿气;
红色:潮湿更换过滤器。
电磁阀:
主要功用:自动控制,对管路实施关断。
压力保护制:
主要功用:压力过高或没压力时自动切断控制电源,让压缩机停机不运行。
故障原因:
压力过高时停机,检查散热器和水冷冷凝器;
压力过低时停机,检查过滤器,电磁阀和膨胀阀。
压力指示表:
主要功用:
显示制冷系统压力是否过高或过低:
水冷机组压力过高超过20KG时,请检查水冷冷凝器和冷却水塔及水管过滤器;
风冷机组压力过高超过22KG时,请检查风冷冷凝器和系统和阀门;
水冷,风冷机组压力过低或无压力时,请检查各阀门是否漏雪种和蒸发器有没结冰,膨胀阀及过滤器,电磁阀有无堵。
室内冷风机:
风冷机组:
风冷凝器:















